Using the Apps Dashboard
The SOTI MobiControl apps dashboard is a centralized interface designed to
help IT administrators monitor, manage, and troubleshoot apps deployed through app
policies (see Using App Policies) across
all managed devices. This makes it easy for administrators to:
- Track installation status across devices
- Identify and resolve failed deployments
- Analyze app usage and deployment trends
-
Manage and edit app policies
- Filter and search using tags and charts
Key Features
The Apps Dashboard provides several interactive features to help you filter and explore app data.
- Dynamic Charts & Visual Breakdowns: Real-time charts show deployment status (Installed, Pending, Failed, Ignored) and app distribution across devices.
- App Policy Management: View, edit, or create app policies directly from the dashboard.
- Filter Tags: Quickly narrow down results by app type, status, or device group.
- Device-Level Insights: Select on the device counts to open filtered views of affected devices.
- Troubleshooting Tools: Retry failed installations with a single click using the reinstall application option.
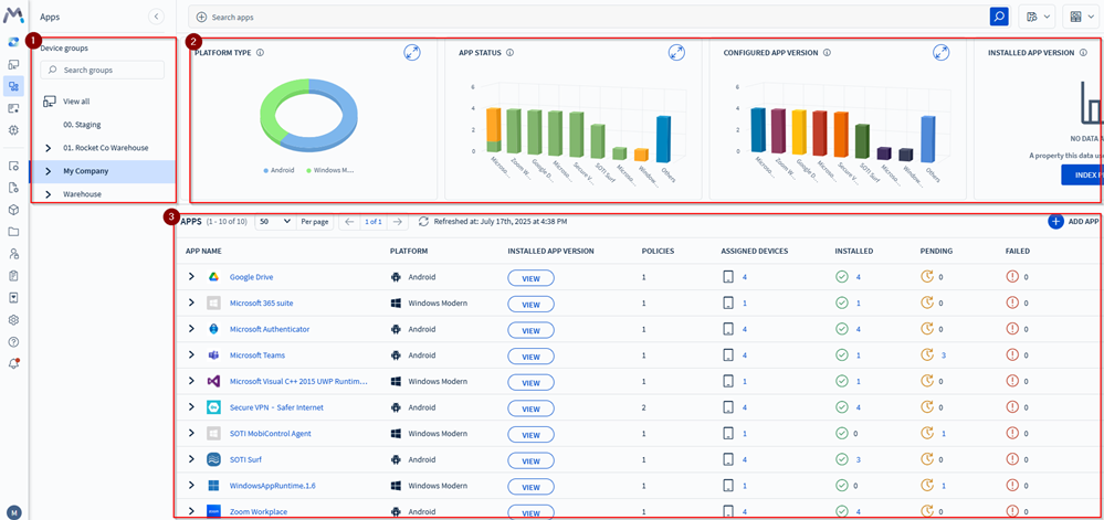
The following image and table describes some of the features, corresponding to the numbered items shown in the image.
| Number | Description |
|---|---|
| 1. Device Group Filtering | Users can view associated app policies assigned to device groups. |
| 2. Dynamic Charts & Visual Breakdowns | The dashboard includes charts and visual breakdowns that update dynamically based on filter tags. They offer clear and precise app deployment statuses and other critical information. The Apps Dashboard comes with a set of predefined charts. See Understanding Charts. |
| 3. App Policy Management | View associated app policies for better control and apply filter tags for quick, specific searches. Edit existing app policies or create new ones. See Using App Policies. |
Note: The app list adapts based on user-generated chart
selections, tailoring the display to specific user needs.
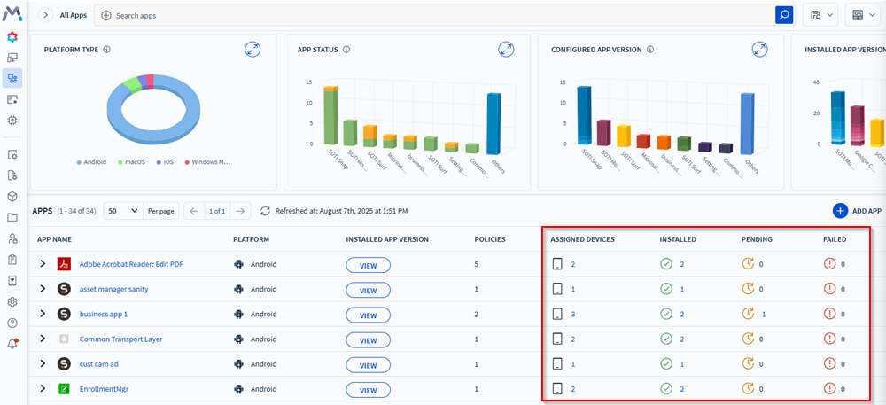
Analyzing App Deployments

The Apps Dashboard displays the following app deployment details:
- Installation status
- Installed: The device successfully installed the application using the specified app policy.
- Pending: The application has successfully deployed to the device and is awaiting installation.
- Failed: The application failed to install.
- Ignored: The device has already installed the application or is managing it using a different app policy, ignoring the one currently selected.
- Assigned Devices
Troubleshooting: For failed app deployments, select the
icon to retry installing the
application.
